12下一页
返回列表 发布新帖

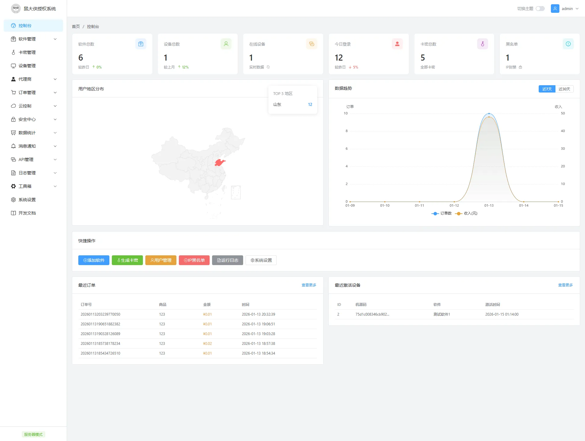
鼠大侠授权系统 V2.0

3805 13
手机用户oQ68554 发表于 2026-1-16 00:00:24 | 查看全部 阅读模式 <

马上注册,结交更多好友,享用更多功能,让你轻松玩转小K网。

您需要 登录 才可以下载或查看,没有账号?立即注册 微信登录

×
鼠大侠授权系统 V2.0
一款专业的软件授权管理系统,支持多软件管理、卡密授权、设备绑定、在线监控等功能。

系统特点
多软件管理:支持同时管理多个软件的授权
灵活的卡密类型:分钟卡、小时卡、天卡、周卡、月卡、季卡、年卡、永久卡
设备绑定:支持机器码绑定,防止授权码被滥用
实时在线监控:5秒心跳检测,实时掌握设备在线状态
强制下线:支持远程踢出在线设备
黑名单管理:IP黑名单、机器码黑名单双重防护
换绑功能:支持设备换绑,次数可控
续费功能:支持对已激活卡密进行续费
数据统计:控制台实时展示软件数、设备数、在线数、今日登录等数据
地区分布:可视化展示用户地区分布
环境要求
PHP 7.4+
MySQL 5.7+
支持 Apache / Nginx
主要功能
软件管理

添加/编辑/删除软件
自动生成RSA密钥对
软件启用/禁用
卡密管理

批量生成卡密
支持8种有效期类型
预绑定机器码
卡密续费
设备换绑
批量删除/禁用
设备管理

查看所有激活设备
实时在线状态
强制下线
设备禁用(自动加入黑名单)
设备删除
安全中心

IP黑名单
IP白名单
机器码黑名单
日志管理

运行日志
操作日志
日志清理
数据统计

控制台数据概览
用户地区分布图
订单趋势图
API接口
系统提供完整的V2版本API接口

安全特性
RSA非对称加密通信
JWT令牌认证
防重放攻击(时间戳+随机数+签名)
硬件指纹验证
虚拟机检测
安装说明
上传源码到网站根目录
访问 http://你的域名/install.php 进行安装
按提示填写数据库信息
安装完成后删除 install.php


更新日志
V2.0 (2026-01-15)

全新V2版本API,支持RSA加密通信
新增JWT令牌认证机制
新增硬件指纹验证
新增分钟卡、小时卡类型
新增设备强制下线功能
新增卡密续费功能
优化控制台数据统计
修复多项已知问题

下载地址:https://shudaxia.lanzn.com/i9iEc3g5ovrc



鼠大侠授权系统 V2.0 鼠大侠授权系统 V2.0 鼠大侠授权系统 V2.0 鼠大侠授权系统 V2.0 鼠大侠授权系统 V2.0 鼠大侠授权系统 V2.0 鼠大侠授权系统 V2.0 鼠大侠授权系统 V2.0 鼠大侠授权系统 V2.0 鼠大侠授权系统 V2.0 鼠大侠授权系统 V2.0 鼠大侠授权系统 V2.0 鼠大侠授权系统 V2.0 鼠大侠授权系统 V2.0 鼠大侠授权系统 V2.0 鼠大侠授权系统 V2.0 鼠大侠授权系统 V2.0 鼠大侠授权系统 V2.0

评论13

ityoloLv.3 发表于 2026-1-16 12:10:13 | 查看全部 <
感谢分享
回复

使用道具 举报

VV520520Lv.3 发表于 2026-1-16 12:29:41 来自手机 | 查看全部 <
还行,除了代理端没备注跟批量导出,封禁,解禁,手机端展示也有点问题,其他还行
回复

使用道具 举报

手机用户oQ68554楼主Lv.3 发表于 2026-1-16 21:17:11 | 查看全部 <
VV520520 发表于 2026-1-16 12:29
还行,除了代理端没备注跟批量导出,封禁,解禁,手机端展示也有点问题,其他还行 ...

既然提出宝贵意见肯定更要加上的
回复

使用道具 举报

VV520520Lv.3 发表于 2026-1-16 21:44:01 来自手机 | 查看全部 <
手机用户oQ68554 发表于 2026-1-16 21:17
既然提出宝贵意见肯定更要加上的

后台商品哪个卡类,代理端生成出来的不一样
回复

使用道具 举报

手机用户oQ68554楼主Lv.3 发表于 2026-1-16 22:03:03 | 查看全部 <
VV520520 发表于 2026-1-16 21:44
后台商品哪个卡类,代理端生成出来的不一样

已经修复了,代理后台是不能生成卡密的
回复

使用道具 举报

7114497Lv.3 发表于 2026-1-16 22:19:04 | 查看全部 <
喜欢这个后台框架,方便告知吗
个人博客:洛柒笔记
回复

使用道具 举报

沐辰Lv.3 发表于 2026-1-16 23:44:57 | 查看全部 <
开源的还是加密的
回复

使用道具 举报

南辞cLv.2 发表于 2026-1-17 22:08:24 | 查看全部 <
🤝感谢楼主分享,谢谢啦
回复

使用道具 举报

8490664Lv.3 发表于 2026-1-18 07:43:30 | 查看全部 <
💯太好了,感谢分享
回复

使用道具 举报

回复

您需要登录后才可以回帖 登录 | 立即注册 微信登录

本版积分规则

您需要 登录 后才可以回复,轻松玩转社区,没有帐号?立即注册
快速回复
关灯 在本版发帖
扫一扫添加微信客服
QQ客服返回顶部
快速回复 返回顶部 返回列表